Global blockchain supervision and query platform

English
Download

Balancer hit by suspected $70M exploit as staked Ether tokens sent to new wallet

Balancer hit by suspected $70M exploit as staked Ether tokens sent to new wallet WikiBit 2025-11-03 16:54

Balancer detected about $70 million worth of staked Ether tokens being transferred into a new crypto wallet, indicating a potential exploit.

Balancer may have suffered a $70 million DeFi exploit, as millions in staked Ether were transferred to a new wallet, reigniting concerns over protocol security.

Decentralized exchange (DEX) and automated market maker (AMM) Balancer may have suffered an exploit, as about $70 million worth of digital assets was transferred to a freshly created wallet.

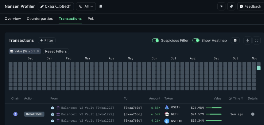
Onchain data shows that the decentralized finance (DeFi) protocol saw $70.9 million worth of liquid staked Ether (ETH) tokens transferred to a fresh wallet across three transactions, according to Etherscan logs.

The transfers included 6,850 StakeWise Staked ETH (OSETH), 6,590 Wrapped Ether (WETH) and 4,260 Lido wstETH (wSTETH), crypto intelligence platform Nansen said in a Monday X post.

While Balancer has yet to confirm the exploit, the millions flowing into the fresh cryptocurrency wallet signal that the transfers may have occurred due to a security breach.

Source: Nansen

Blockchain security firm Cyvers estimated that up to $84 million in suspicious transactions across multiple chains related to Balancer was involved, it wrote in a Monday X post.

Related: CZ sounds alarm as ‘SEAL’ team uncovers 60 fake IT workers linked to North Korea

Two months ago, Balancer suffered a domain name system (DNS) attack on its front end website, the protocol announced on Sept. 20. Hackers redirected the websites users to a phishing website associated with malicious smart contracts aiming to steal user funds.

About $238,000 worth of digital assets were stolen during the phishing attack, according to blockchain sleuth ZachXBT.

Earlier in August, Balancer also suffered an almost $1 million stalecoin exploit, just a week after the protocol disclosed a “critical vulnerability” related to some of its liquidity pools.

Magazine: Coinbase hack shows the law probably won‘t protect you — Here’s why

Disclaimer:

The views in this article only represent the author's personal views, and do not constitute investment advice on this platform. This platform does not guarantee the accuracy, completeness and timeliness of the information in the article, and will not be liable for any loss caused by the use of or reliance on the information in the article.

  • Crypto token price conversion
  • Exchange rate conversion
  • Calculation for foreign exchange purchasing
/
PC(S)
Current Rate
Available

0.00