Global blockchain supervision and query platform

English
Download

Three forces reshaping the future of Web3 infra — Interview with Quicknode

Three forces reshaping the future of Web3 infra — Interview with Quicknode WikiBit 2025-11-26 02:00

Co-founder Dmitry Shklovsky details how developer momentum, real-time data requirements and rising modularity are pushing platforms to evolve beyond basic RPCs

Co-founder Dmitry Shklovsky details how developer momentum, real-time data requirements and rising modularity are pushing platforms to evolve beyond basic RPCs.

Sponsored Content

The technical requirements for modern Web3 projects have grown significantly more complex. As developers experiment with artificial intelligence agents and real-world assets, the underlying “plumbing” of the ecosystem faces new demands for speed and reliability that go beyond basic node access.

Founded in 2017, Quicknode has mirrored this industry trajectory, moving from core node provision to a broader suite of data streaming and indexing tools supporting over 75 blockchains.

In this interview, Quicknode co-founder Dmitry Shklovsky outlines the market forces, such as developer momentum and increasing modularity, that are influencing how infrastructure is built. He also discusses the shifting definition of “enterprise-grade” performance and the eventual goal of making onchain data access indistinguishable from traditional cloud services.

Cointelegraph: What forces do you think will reshape onchain infrastructure over the next three to five years?

Dmitry Shklovsky:Over the next three to five years, three forces will reshape onchain infrastructure.

First: developer momentum. Even in difficult markets, ecosystems like Solana and Ethereum continue to grow because builders keep shipping. As they take on more ambitious projects, they influence what should be exposed, abstracted or simplified.

Second: real-time requirements. Modern applications such as AI agents, markets and payments cannot run on stale data. They need fresh state and fast execution, which will push infrastructure toward streaming access and tighter performance guarantees.

Third: rising modularity. There are more chains, execution layers and components than ever, but developers want one consistent way to work across them. This will require infrastructure to absorb more of the underlying differences so the product layer can stay simple.

Together, these forces raise the bar for what platforms must deliver. That is what we are working toward.

CT: How has Quicknode evolved from a remote procedure call (RPC) provider into a full data platform?

DS: Quicknode began by giving developers the fastest and most reliable access to blockchains. As applications shifted toward real-time interactions, we expanded into a full data platform. Builders now need streams of events, richer queries and predictable performance at scale.

We support that with products that deliver data the way developers need it: real-time via Streams and Webhooks, high-performance access on networks like Solana with Yellowstone gRPC, and dedicated clusters for heavy workloads.

Today, we handle billions of requests across more than 77 chains and 130 networks with consistently high uptime, delivering the reliability modern applications demand. Our goal is simple: give builders a single place to access onchain data in whatever form their application needs.

Today, we're introducing the next evolution of Quicknode.

Same power. Sharper performance. Now a complete development platform, fueling the future of blockchain.

Build Without Compromise. ???? pic.twitter.com/uvHWrZTjae

— Quicknode (@QuickNode) November 12, 2025

CT: What does “enterprise-grade” mean today — especially as RWAs and regulated entities enter Web3?

DS: Enterprise-grade used to mean big servers and a service level agreement (SLA). Today, it means infrastructure that performs consistently under real load, meets compliance requirements and scales globally without interruption. When institutions bring assets or payments onchain, they need clear guarantees on uptime, support and data integrity.

At Quicknode, we run globally distributed clusters, obsess over performance, monitor traffic around the clock and meet tight response times — because enterprise workflows depend on it. Teams like Circle and Coinbase trust us to keep their products stable at scale and rely on us for infrastructure and service that exceeds expectations.

CT: You mentioned the importance of uptime for institutional clients. How does Quicknode measure and demonstrate reliability to its users?

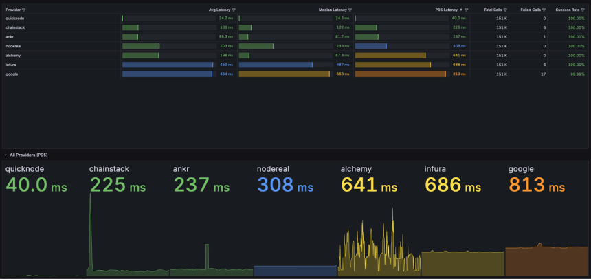
DS: Reliability only matters if you can measure it. That is why we built Quicklee. It shows live latency and uptime data across the major networks we support so anyone can see how the system performs in real time.

Across more than 130 networks, we maintain 99.99% uptime with average response times well under 80ms.

For enterprise customers, we add regional failover, 24/7 monitoring and SLA backed support. If a data center goes offline, traffic reroutes automatically. Customers never notice.

CT: As onchain data becomes more complex, how is Quicknode rethinking access for builders?

DS: Onchain data is growing quickly, and much of it is hard to work with. It is scattered, noisy and often requires heavy processing before it becomes useful. Developers should not need to be data engineers just to build onchain products.

We are rethinking access by giving builders cleaner, structured data from the start. Streams deliver real-time events, and Filters make it easy to subscribe only to the specific data you need. We also offer powerful add-ons across all supported chains, including tools like Blockbook that simplify networks traditionally harder to parse, such as Bitcoin.

Our focus is to turn raw chain data into formats that are easier to work with, giving developers clean outputs so they can focus on building instead of low-level parsing.

CT: How do you see Quicknodes role evolving as AI, RWAs and modular blockchains converge?

DS:As AI, RWAs and modular blockchains grow, the core challenge becomes moving data between them in real time. These systems need verifiable data and predictable performance. Quicknode is building the layer that connects these pieces so applications can rely on a steady flow of information across networks.

x402 is one effort that explores how infrastructure can respond to changing workloads more efficiently. The long-term goal is simple. Keep the data layer fast, reliable and easy to build on as new use cases emerge.

Source: Quicknode

CT: Looking ahead, what milestones will signal that onchain infrastructure has reached its next phase?

DS: We will know onchain infrastructure has matured when developers stop thinking about it. Just as cloud abstracted away hardware and networking layers, the next phase of Web3 will abstract most of the chain complexity. When any builder or AI agent can read and write data instantly and reliably without worrying about latency or outages, the shift is complete.

Our job is to help make that possible by keeping the data layer fast, stable and simple to use.

Disclaimer. Cointelegraph does not endorse any content or product on this page. While we aim at providing you with all important information that we could obtain in this sponsored article, readers should do their own research before taking any actions related to the company and carry full responsibility for their decisions, nor can this article be considered as investment advice.

Disclaimer:

The views in this article only represent the author's personal views, and do not constitute investment advice on this platform. This platform does not guarantee the accuracy, completeness and timeliness of the information in the article, and will not be liable for any loss caused by the use of or reliance on the information in the article.

  • Crypto token price conversion
  • Exchange rate conversion
  • Calculation for foreign exchange purchasing
/
PC(S)
Current Rate
Available

0.00